知识资讯  > 知识学习

公司资讯 行业资讯 知识学习
2024优惠活动:迷你版1880元,KIS软件5折,金蝶云6折起!

云进销存协同小程序,协同配置操作流程

售后技术专线:4006-6500-28

新购有特价、金蝶老客户升级金蝶云产品可以享受5折优惠,送手机、送话费,好礼不断!

【业务场景】

协同下单,协同配置操作流程


【适用版本】

进销存高级版


【操作步骤】

一、客户配置指引/协同配置

实现客户通过精斗云协同小程序进行要货、对账等操作。目前包括以下六项:

1、协同二维码

①协同公众号二维码(金蝶精斗云云进销存公众号):接收下单提醒


②协同助手二维码:自动生成企业对应的协同二维码,可供客户、供应商扫码绑定协同小程序,进行要货、对账等操作。

2、协同配置

方法一:在网页端【客户】-【客户】信息维护客户联系电话,并点击【去绑定】,把绑定二维码/链接发送给客户,进行绑定协同小程序。

方法二:首先在网页端【客户】-【客户】信息维护客户联系电话;然后在【协同配置】-【通用配置】-【小程序绑定设置】勾选“允许自行绑定”,则客户使用微信扫【协同助手二维码】即可跳出绑定提示,自行绑定。

3、支付配置:

①支持在线支付和转账,配置生效后,协同小程序下单页面展示支付或者转账入口。

说明:在线支付支付配置需要前期配置好通道,点击【设置】-【支付通道配置】【在线收款】,具体开通步骤可参考:销货单在线收款操作指南

4、仓库配置

①要货默认仓库

勾选要货默认仓库并选中仓库,配置的仓库为要货单下推销货订单时,订单商品默认发货的仓库

库存展示设置

支持3种库存展示方式:

a、不展示库存——商品列表和商品详情页不展示剩余库存;

b、展示库存——商品列表和商品详情页展示剩余库存;

c、展示模糊库存——商品列表和商品详情页可选择展示具体剩余库存及对应库存区间内显示的配置文案,选择开启这种展示方式后需要进一步维护每个区间上限库存值,以及低于改库存值的文案说明。

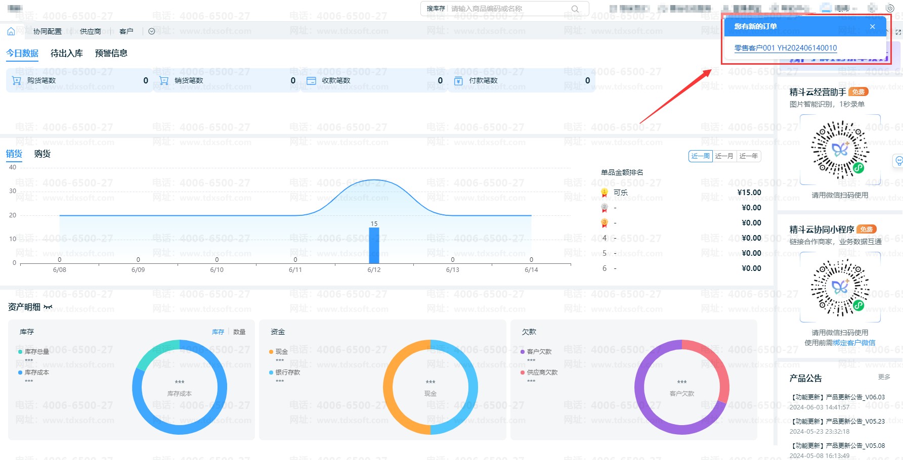
5、下单提醒配置

要货单提交后网页端增加语音提醒、弹窗提醒;客户要货下单,商家在网页端界面右上角,弹窗推送该要货提醒,同时支持语音提醒:你有新的订单。帮助商家快速掌握订单状态,及时进行订单确认,快速发货送货。如图:

注意:后续会增加【音箱配置】功能,实现语音提示,敬请期待。

6、自助打印配置

配置协同小程序打印模板及打印机。编辑门店名称,选择打印机及打印模板,小程序即可进行打印。

说明:需要提前配置好【云打印】功能,具体操作步骤可参考:云打印操作指南

二、供应商配置指引/协同配置

实现供应商通过精斗云协同小程序进行购货订单查看、自助挑单对账等功能。包括协同配置、提醒配置、对账配置。

1、协同配置:可参考【客户配置指引/协同配置】中【2、协同配置】

2、提醒配置:可参考【客户配置指引/协同配置】中【5、下单提醒配置】

3、对账配置

①设置供应商对账时间,注意:供应商只能在对账时间内提交对账单

②维护企业的开票信息。

X金蝶软件公司_金蝶软件技术服务公司

截屏,微信识别二维码

客服QQ:1250556403

(点击QQ号复制,添加好友)

微信号已复制,请打开微信添加咨询详情!